Перейти к основному содержимому
Перейти к основному содержимому

Начало работы с ClickStack

Начать работу с ClickStack несложно — доступны готовые Docker-образы. Эти образы основаны на официальном Debian-пакете ClickHouse и поставляются в нескольких вариантах для разных сценариев использования.

Локальное развертывание

Самый простой вариант — единый образ, который включает все основные компоненты стека в одном пакете:

  • HyperDX UI
  • OpenTelemetry (OTel) collector
  • ClickHouse

Этот образ «всё в одном» позволяет запустить полный стек одной командой, что делает его удобным для тестирования, экспериментов или быстрого локального развертывания.

Развертывание стека с помощью Docker

Следующая команда запустит OTel collector (на портах 4317 и 4318) и HyperDX UI (на порту 8080).

docker run -p 8080:8080 -p 4317:4317 -p 4318:4318 clickhouse/clickstack-all-in-one:latest
Обновление имени образа

Образы ClickStack теперь публикуются как clickhouse/clickstack-* (ранее docker.hyperdx.io/hyperdx/*).

Сохранение данных и настроек

Чтобы сохранять данные и настройки между перезапусками контейнера, вы можете изменить приведённую выше команду Docker, чтобы примонтировать каталоги /data/db, /var/lib/clickhouse и /var/log/clickhouse-server.

Например:

# измените команду, чтобы примонтировать пути
docker run \
  -p 8080:8080 \
  -p 4317:4317 \
  -p 4318:4318 \
  -v "$(pwd)/.volumes/db:/data/db" \
  -v "$(pwd)/.volumes/ch_data:/var/lib/clickhouse" \
  -v "$(pwd)/.volumes/ch_logs:/var/log/clickhouse-server" \
  clickhouse/clickstack-all-in-one:latest

Перейдите по адресу http://localhost:8080, чтобы открыть HyperDX UI.

Создайте пользователя, указав имя пользователя и пароль, удовлетворяющие требованиям к сложности.

HyperDX UI

HyperDX автоматически подключится к локальному кластеру и создаст источники данных для логов, трейсов, метрик и сессий — это позволит вам сразу начать работать с продуктом.

Изучите продукт

После развертывания стека попробуйте один из наших примерных датасетов.

Чтобы продолжить работу с локальным кластером:

  • Примерный датасет — Загрузите примерный датасет из нашего публичного демо и продиагностируйте простую проблему.
  • Локальные файлы и метрики — Загрузите локальные файлы и отслеживайте состояние системы на OSX или Linux, используя локальный OTel collector.

Либо вы можете подключиться к демо-кластеру, где доступен более крупный датасет:

Развёртывание с использованием ClickHouse Cloud

Вы можете развернуть ClickStack, используя ClickHouse Cloud, получив преимущества полностью управляемого, безопасного бэкенда при сохранении полного контроля над приёмом данных, схемой и процессами обсервабилити.

Создайте сервис ClickHouse Cloud

Следуйте руководству по началу работы с ClickHouse Cloud, чтобы создать сервис.

Скопируйте параметры подключения

Чтобы найти параметры подключения для HyperDX, перейдите в консоль ClickHouse Cloud и нажмите кнопку Connect на боковой панели.

Скопируйте параметры HTTP-подключения, в частности HTTPS-эндпоинт (endpoint) и пароль.

Подключение ClickHouse Cloud
Развёртывание в продакшн

Хотя для подключения HyperDX мы будем использовать пользователя default, мы рекомендуем создать отдельного пользователя при выходе в продакшн.

Развёртывание с помощью Docker

Откройте терминал и экспортируйте учётные данные, скопированные выше:

export CLICKHOUSE_USER=default
export CLICKHOUSE_ENDPOINT=<YOUR HTTPS ENDPOINT>
export CLICKHOUSE_PASSWORD=<YOUR_PASSWORD>

Выполните следующую команду docker:

docker run -e CLICKHOUSE_ENDPOINT=${CLICKHOUSE_ENDPOINT} -e CLICKHOUSE_USER=default -e CLICKHOUSE_PASSWORD=${CLICKHOUSE_PASSWORD} -p 8080:8080 -p 4317:4317 -p 4318:4318 clickhouse/clickstack-all-in-one:latest

После этого будут доступны OTel collector (на портах 4317 и 4318) и интерфейс HyperDX (на порту 8080).

Перейдите по адресу http://localhost:8080, чтобы открыть интерфейс HyperDX.

Создайте пользователя, указав имя пользователя и пароль, удовлетворяющий требованиям к сложности.

Вход в HyperDX

Создайте подключение к ClickHouse Cloud

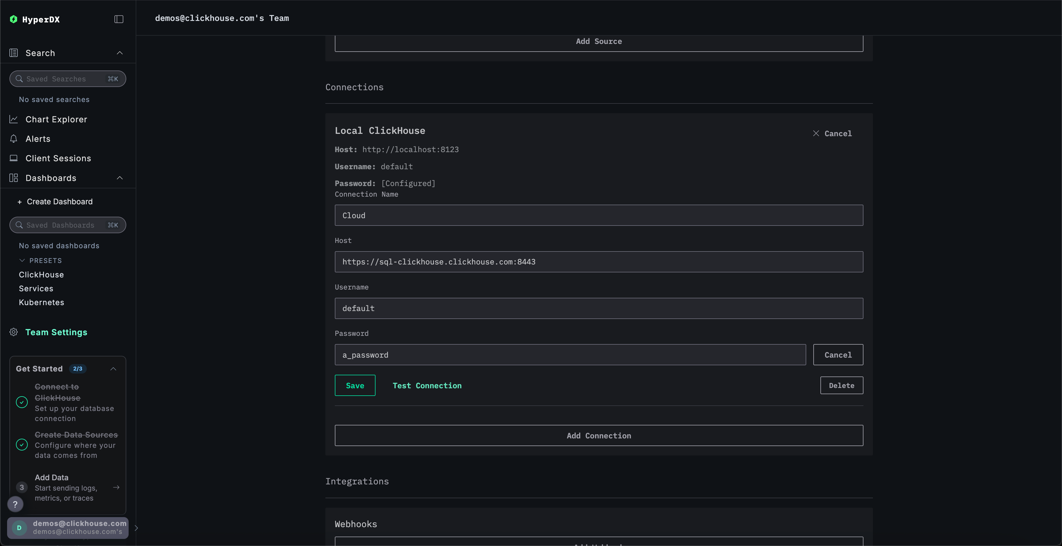
Перейдите в Team Settings и нажмите Edit для Local Connection:

Редактирование подключения

Переименуйте подключение в Cloud и заполните форму учётными данными вашего сервиса ClickHouse Cloud, затем нажмите Save:

Создание подключения к Cloud

Изучите продукт

После развертывания стека попробуйте один из наших примерных наборов данных.

  • Пример набора данных — загрузите пример набора данных из нашего публичного демо. Разберите простую проблему.
  • Локальные файлы и метрики — загрузите локальные файлы и отслеживайте состояние системы на OSX или Linux, используя локальный OTel collector.

Локальный режим

Локальный режим — это способ развернуть HyperDX без необходимости проходить аутентификацию.

Аутентификация не поддерживается.

Этот режим предназначен для быстрого тестирования, разработки, демонстраций и отладки в сценариях, когда аутентификация и сохранение настроек не требуются.

Облачная версия

Вы можете использовать облачную версию HyperDX в локальном режиме, доступную по адресу play.hyperdx.io.

Самостоятельно размещаемая версия

Запуск с помощью Docker

Локальный режим в самостоятельно размещаемой версии включает предварительно настроенные OpenTelemetry collector и ClickHouse server. Это упрощает прием телеметрических данных из ваших приложений и их визуализацию в HyperDX при минимальной внешней настройке. Чтобы начать работу с самостоятельно размещаемой версией, просто запустите контейнер Docker с пробросом необходимых портов:

docker run -p 8080:8080 clickhouse/clickstack-local:latest

Вам не будет предложено создать пользователя, так как локальный режим не предусматривает аутентификации.

Полные учетные данные для подключения

Чтобы подключиться к вашему собственному внешнему кластеру ClickHouse, вы можете вручную указать учетные данные подключения.

Также, для быстрого ознакомления с продуктом, вы можете нажать Connect to Demo Server, чтобы получить доступ к предзагруженным датасетам и опробовать ClickStack без какой-либо предварительной настройки.

Учетные данные

При подключении к демо-серверу вы можете исследовать датасет, следуя инструкциям по демо-датасету.